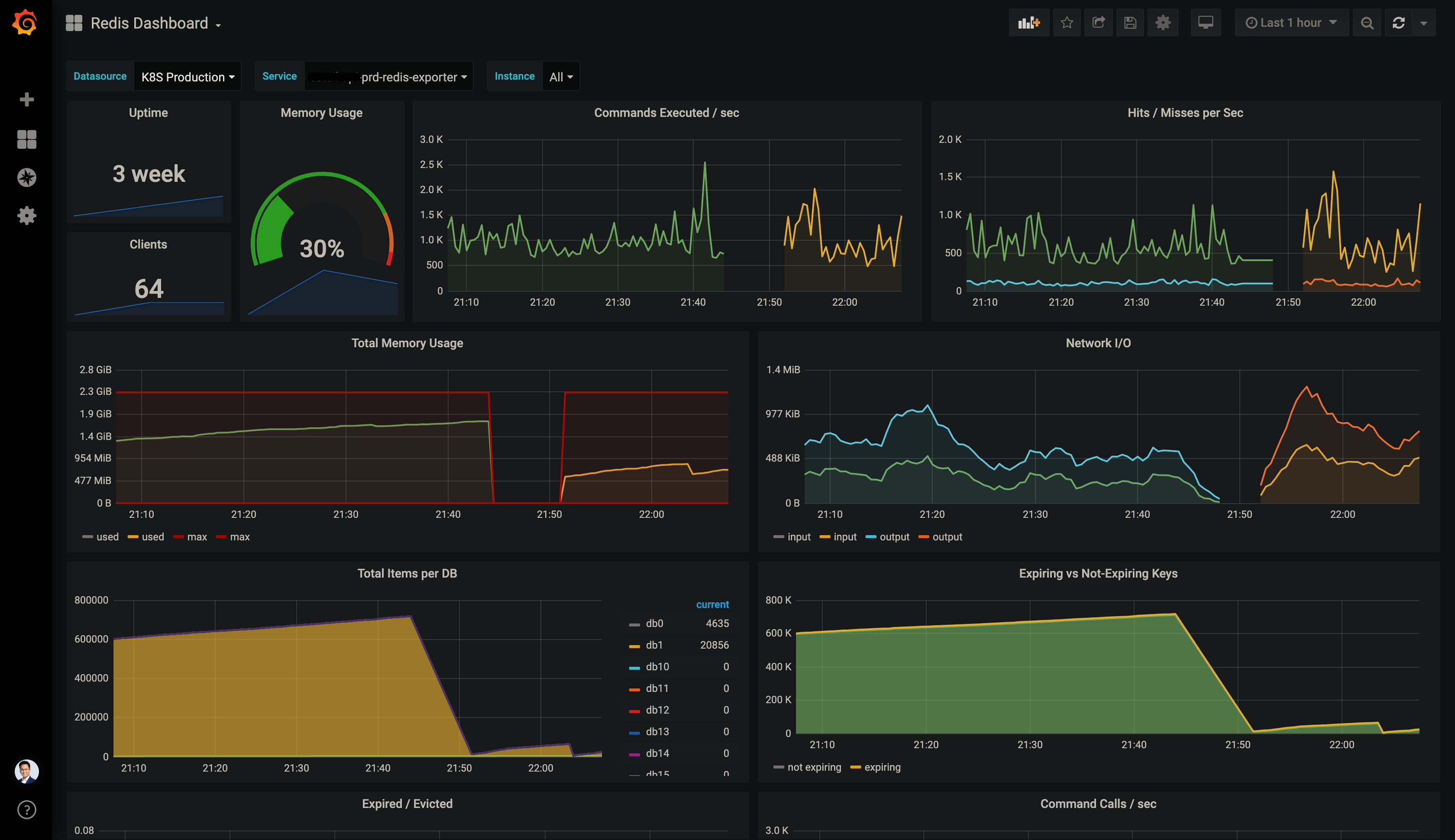
This dashboard is forked from oliver006/redis_exporter, aims to better experience while working with Kubernetes and Prometheus Operator.
- Allow switching datasources using the
$datasourcevariable. - Add variable
$serviceto make the monitoring target human readable, instead of all cluster service IPs listed in$instance. - Replace
label_values()withquery_result(count_over_time(redis_up[$__range]))for variable queries, which retrieves available options within the selected time range instead of latest. - Some little layout changes.
The dashboard is available here, as well as the raw JSON file.
