Skip to content

VemTech6/Splunk-SIEM-Project

Folders and files

NameName
Last commit message
Last commit date

Latest commit

 

History

17 Commits
 
 
 
 
 
 
 
 

Repository files navigation

macOS Endpoint Log Analysis (Splunk, Sample Dataset)

Description

This project turns a small, public macOS system.log sample into a complete Splunk endpoint monitoring pack. It deliberately uses non-sensitive, plain-text data so you can demonstrate the core SIEM workflow—ingest → parse → enrich → visualize → alert without touching production systems or personal logs. The result is a dashboard and an alert that tell a clear story about endpoint behavior, while showcasing practical Splunk skills employers expect.

A detailed, step-by-step guide with copy-paste SPL and screenshot captions is included here: PROJECT WALKTHROUGH.

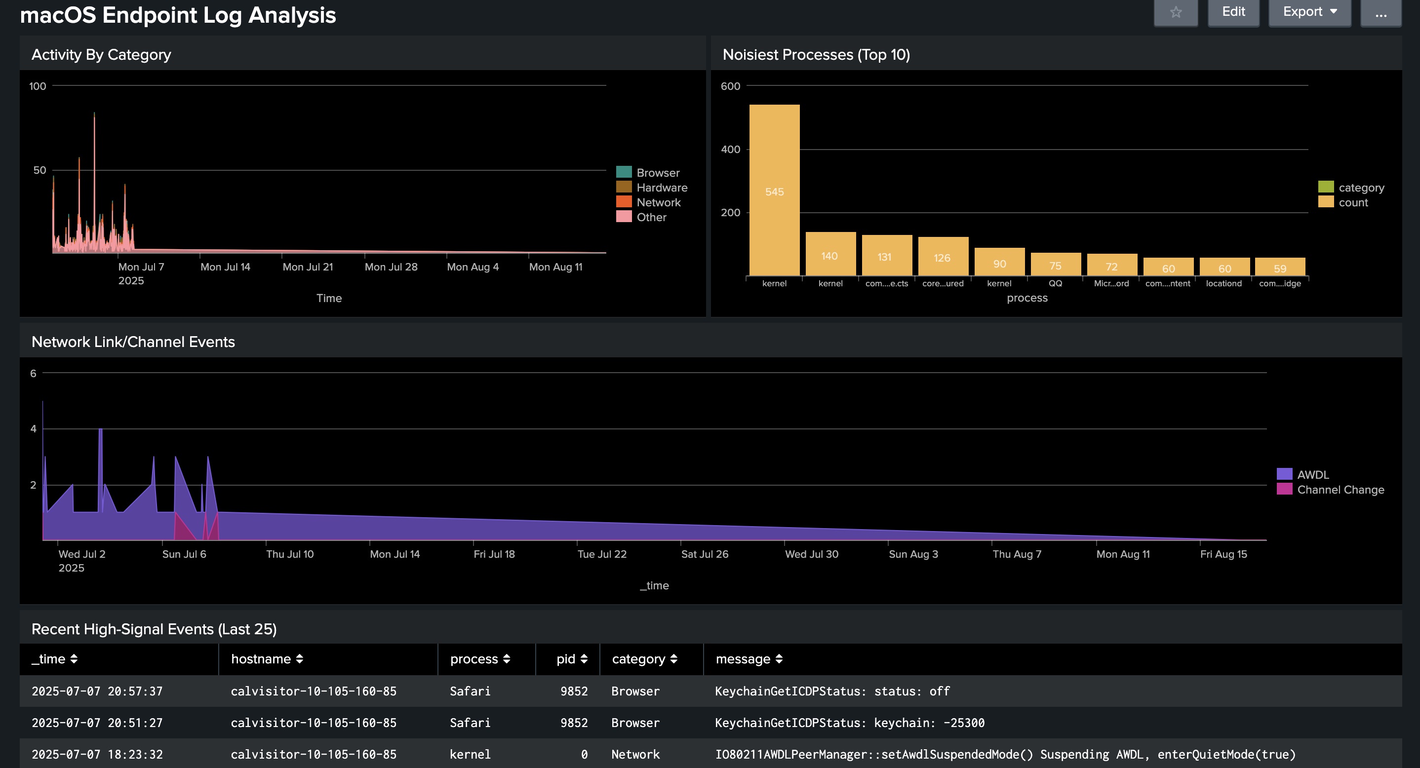
Final Splunk Dashboard - macOS Endpoint Log Analysis


Methodology

Phase Description
Data Onboarding Created index macos. Uploaded Mac_2k.log. Defined sourcetype macos_system_log_loghub, one event per line, and explicit time format %b %d %H:%M:%S.
Parsing (Regex) Extracted hostname, process, optional pid, and message from raw events. Saved as a Field Extraction at the sourcetype.
Enrichment Added a Calculated Field category via eval case(...) to bucket events into Network / Hardware / Browser / Auth / Other.
Visualization Built a four-panel Classic dashboard: Activity by Category, Noisiest Processes (Top 10), Network Link/Channel Events, Recent High-Signal Events.
Alerting Implemented a single, low-impact weekly alert: Network Instability. Saved but can be disabled by default to avoid background use.
Verification Validated results in Activity → Triggered Alerts and confirmed field objects under Settings → Fields.

Findings

This repository uses a small, public sample. Findings illustrate the workflow rather than conditions in a live environment.

Observation What the Dashboard Shows Notes
Network activity dominates Spikes in Activity by Category and Network Link/Channel Events Frequent AWDL / AirPort link / channel-change messages in the sample.
A few processes are very noisy Noisiest Processes (Top 10) kernel and a handful of Apple processes contribute most events.
High-signal events cluster Recent High-Signal Events (Last 25) Filtering out “Other” surfaces events worth triage first.

Recommendations

Recommendation Purpose / Benefit
Forward live logs with Splunk Universal Forwarder Real-time visibility instead of static samples.
Normalize via sourcetype-level extractions Consistent fields across hosts for better dashboards/alerts.
Add lookups (process → owner/role/technique) Richer panels and faster investigations.
Tune thresholds & throttles on alerts Reduce noise; align to your environment’s baseline.
Separate indexes by platform/app Cleaner retention and faster searches at scale.

Project Artifacts

Artifact Name Purpose
Index macos Stores the dataset for this project.
Sourcetype macos_system_log_loghub Normalizes event format/timestamps.
Field Extraction macos_system_log_loghub_base_fields Regex extraction of hostname, process, pid, message.
Calculated Field category eval case(...)Network / Hardware / Browser / Auth / Other.
Dashboard (Classic) macOS Endpoint Log Analysis Four focused panels for triage and trends.
Alert (weekly) Network Instability (≥3 in 10m per host) Detects repeated Wi-Fi instability. Severity: Medium. Action: Triggered Alerts.

Key SPL

Activity by Category

index=macos sourcetype=macos_system_log_loghub
| timechart span=30m count by category

Noisiest Processes (Top 10)

index=macos sourcetype=macos_system_log_loghub
| stats count by process category
| sort - count
| head 10

Network Link/Channel Events

index=macos sourcetype=macos_system_log_loghub
| eval event_type=case(
    like(message,"%AirPort Link Down%"), "Wi-Fi Link Down",
    like(message,"%Roamed or switched channel%"), "Channel Change",
    like(message,"%AWDL%"), "AWDL")
| search event_type=*
| timechart span=30m count by event_type

Recent High-Signal Events (Last 25)

index=macos sourcetype=macos_system_log_loghub
| search category!="Other"
| table _time hostname process pid category message
| sort - _time
| head 25

About

macOS Endpoint Log Analysis in Splunk

Topics

Resources

Stars

Watchers

Forks

Releases

No releases published

Packages

No packages published