Skip to content

danielpine/dmonitor

Folders and files

NameName
Last commit message
Last commit date

Latest commit

 

History

76 Commits
 
 
 
 
 
 
 
 
 
 
 
 
 
 
 
 
 
 
 
 
 
 
 
 

Repository files navigation


dmonitor

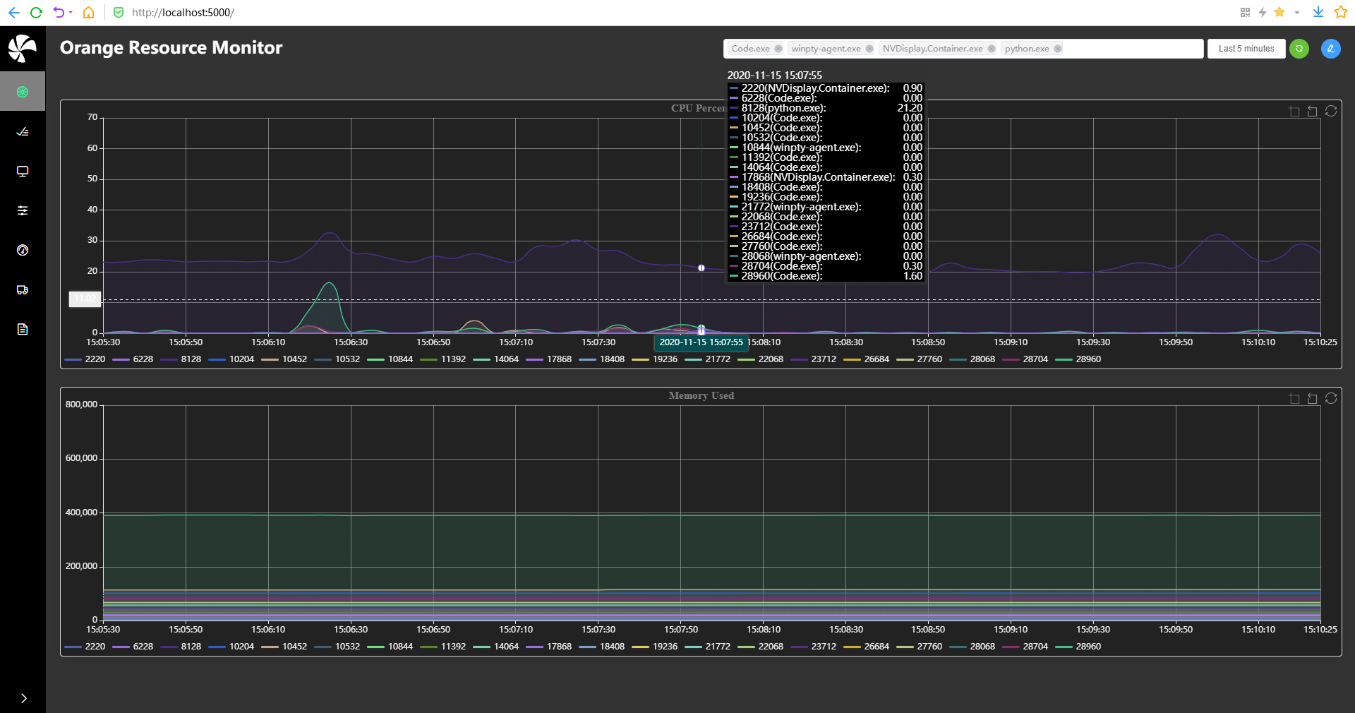
Orange Resource Monitor

Dmonitor is a python monitoring agent that storage and aggregation

metrics with Elasticsearch, Sqlite or other Database,

Our goal is to monitor the metrics of each process specified

on the server for non-functional testing from any platform

such as Linux,Windows,macOS,FreeBSD,OpenBSD,NetBSD,Sun Solaris,AIX.

More Information

For more information about the project, please see https://danielpine.github.io (in construction)

Page Sample

Overview

Real-time process list

Remote process display name filter

Getting Started

sh script/init_pip.sh

python3 server.py

Issues

If you encounter any issues or if you have a question, don't hesitate to create an issue.

Mailing

Any questions or suggestions, please send them to my mailbox danielpine@sina.com , I will reply as soon as possible

Build Locally

sh script/build.sh

Contributing

We welcome to contributions from the community!